
Плагін Redmine Resource Dashboard
Отримайте миттєвий огляд своїх KPI та ресурсів.
Панель приладів ресурсів (розширення для плагіна Resource Management) надає остаточний візуальний огляд всіх ваших ресурсів на одній сторінці.
- Перше рішення Redmine на Rails 6
- Оновлюється з будь-якої версії Redmine
- 100% відкритий код

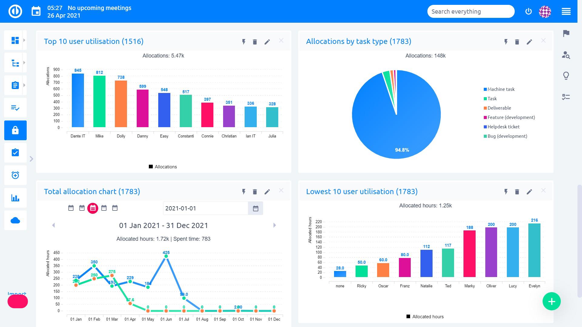
Візуальний огляд ресурсів Redmine
Остаточний візуальний огляд всіх ваших ресурсів на одній сторінці.
Загляньте на цю панель і миттєво отримайте уявлення про KPI та ресурси вашої компанії/проекту.
Досліджуйте плагін Resource Dashboard у безкоштовній пробній версії Easy Redmine.
Довірено всесвітньо
Особливості плагіну Redmine Resource Dashboard від Easy
| Легко налаштовується | |
| Розподіл трекерів - скільки часу виділяється на кожен тип трекера | |
| Використання груп | |
| Загальна діаграма виділення | |
| Багато типів інтерактивної візуалізації (графік, діаграма, калібр, трубопровід, ...) | |
| Почати безкоштовну пробну версію |
Easy Resource Dashboard - ваш шлюз до Easy Redmine
Основні компоненти
Easy Redmine
Complete & extensible Redmine upgrade
Easy Redmine - це повна та розширювана оновлена версія Redmine. Комбінація нового мобільного дизайну з корисними плагінами та функціями дозволить вам насолоджуватися управлінням проектами, покращувати комунікацію та користувацький досвід та зекономити ваш час. Він розширюється за допомогою плагінів для ресурсів, Agile, фінансів, CRM, Help Desk та більше.
Детальніше про функції плагіну Redmine Resource Dashboard від Easy

Діаграми розподілу
Діаграма розподілу трекерів - це огляд оціненого та витраченого часу на всі ваші проекти.
Діаграма розподілу трекерів легко відстежує, скільки годин займає ваша команда на кожен трекер.

Графік використання користувачів та груп
Використання групи показує, наскільки ефективно використовуються ресурси.
Топ використання користувачів показує рейтинги найбільш та найменш використовуваних працівників.

Легко налаштовуваний
Колір, форма, розмір - все можна легко змінити.

Сумісний з плагіном управління ресурсами
Плагін Resource Dashboard є доповненням до плагіну управління ресурсами Redmine, який допомагає балансувати навантаження людей, зберігаючи графіки проектів.
Почати безкоштовну пробну версію
або повідомте нас та придбайте плагін
Як користувачі це бачать?

Володимир Жаров
"Easy Redmine задовольнило наші потреби з коробки. Продукт має багато функцій і ціна нижча порівняно з продуктами зі схожими функціями. Ми задоволені продуктивністю продукту і не сумніваємося в тому, що оберемо його знову."

Ельмар Філія
"Ми використовуємо Easy Redmine, щоб спростити нашу роботу у керуванні проектами. Ми зробили кілька налаштувань самостійно до цієї відкритої програми, але загалом ми дуже задоволені."
Сумісні зі стандартами IPMA та PMI
SHINE Consulting Ltd. - володар акредитації програми навчання управління проектами "Управління проектами на практиці" (міжнародний стандарт IPMA) та є також членом PMI R.E.P. Registered Education Provider. ** Логотип PMI Registered Education Provider є зареєстрованим товарним знаком Project Management Institute, Inc.
